中材金晶玻纖有限公司生產廢水處理改造工程案例
項目名稱
中材金晶玻纖有限公司生產廢水處理改造工程
工程簡介
中材金晶玻纖有限公司系大型國有企業―中國材料科工集團與山東玻璃集團強強聯合,共同投資組建的,以新型復合材料為主導產品的大型企業。
2005年中材金晶與美國PPG公司合資成立了“PPG中材金晶玻纖有限公司”,并將采用PPG的先進技術對中材金晶現有的兩條玻璃纖維池窯拉絲生產線進行技術改造,并將在未來五年內投資建設三座新窯爐,使合資企業的生產規模達到年產20萬噸以上。
中材金晶玻纖有限公司原有污水處理廠一座,處理廠方排放的生產廢水和生活污水,隨著企業的不斷發展,污水量也不斷增加,公司決定對原有污水處理設施進行改造,中材金晶玻纖有限公司污水處理廠改擴建工程總投資170萬元,每天去除CODcr總量為5.7噸。
水量及水質情況
1、處理廢水量為:3000m3/d
2、進水水質
序號
|
項目
|
進水水質
|
1
|
CODcr
|
2000mg/L
|
2
|
BOD5
|
1070mg/L
|
3
|
SS
|
600 mg/L
|
4
|
PH值
|
6~9
|
3.設計出水水質
工程設計處理出水水質達到《污水綜合排放標準》(GB8978-1996)一級排放標準即:
序號
|
項目
|
進水水質
|
1
|
CODcr
|
≤100mg/L
|
2
|
BOD5
|
≤30mg/L
|
3
|
SS
|
≤70 mg/L
|
4
|
PH值
|
6~9
|
4、各單元主要污染物處理效果
主要污染物
|
項目
|
水解調節
|
混凝沉淀
|
多管氣提生物流化床/二沉池
|
排放標準
|
CODcr |
進水
|
2000
|
≤1500
|
≤750
|
|
出水
|
≤1500
|
≤750
|
75
|
<100
|
|
除去率
|
25%
|
50%
|
90%
|
|
|
CODcr
mg/L |
進水
|
1070
|
≤856
|
≤428
|
|
出水
|
856
|
≤428
|
≤22
|
<30
|
|
除去率
|
20%
|
50%
|
95%
|
|
|
CODcr
mg/L |
進水
|
≤600
|
≤600
|
≤180
|
|
出水
|
≤600
|
≤180
|
≤63
|
<70
|
|
除去率
|
0
|
70%
|
65%
|
|
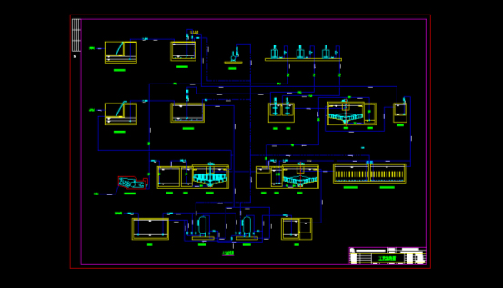
工藝流程圖
![]() |
工藝說明
1、預處理部分
包括格柵井:主要放置格柵,以去除廢水中的大的漂浮物及固體物質;預曝調節池:調節污水的水 質水量;加藥沉淀系統:加入PAC、PAM與廢水充分混合、反應,使廢水中微小懸浮顆粒和膠體顆粒成為顆粒較大、易于沉降的絮凝體然后經輻流式沉淀池將這些絮體沉淀去除。預處理可以將原水中含有的一些無機物及玻璃纖維去除,給后續好氧工藝提供了一個良好的運行平臺。
2、主體工藝部分
主體工藝部分為多管氣提生物流化床及二沉池,主要去除污水中的大部分有機污染物,保證污水達標排放。多管氣提生物流化床為我公司新開發的一種較先進的生物處理技術,較之普通的生物接觸氧化池可提高2~3倍的負荷。
3、污泥處理部分
包含有一座污泥濃縮池及一臺帶式壓濾機,主要進行初沉污泥和二沉污泥的脫水,便于污泥的外運。
4、鼓風系統部分
共有7臺羅茨鼓風機,保證預曝調節池的曝氣強度和多管氣提生物流化床的供氧。
5、回用部分
共有2座機械過濾罐,污水處理系統出水經過濾罐過濾后可用于沖廁、綠化。
![]() |
三相好氧流化床
![]() |
過濾回用

使用微信“掃一掃”功能添加“谷騰環保網”