煤泥潔凈儲運與資源化利用系統
![]() |
人氣:1571 發布時間:2009-06-26 14:21 關鍵詞:其它 產品型號: 應用領域:固廢處置 產品價格:面議 |
1.系統簡介
隨著煤炭產量的增加和潔凈煤技術的發展,煤泥的產量也在逐步增加,到目前全國煤泥生產量已超過7000萬噸,若僅將其作為廢料遺棄,不僅會造成嚴重的環境污染,而且極大地制約了洗煤泥的發展。
解決煤泥造成的污染和大量處理消化煤泥的最好方法是直接鍋爐燃燒。其優點是煤泥不用進行制漿、加添加劑等處理,省去制漿設備的投入和大量的制漿費用;可以代替大量原煤發電,為企業節約大量的資金。但因煤泥內在性質使其長距離輸送極為困難,而一直沒能全面推廣應用。洗煤泥的輸送及上料、給料技術,是洗煤泥鍋爐燃燒技術不可分割的一個組成部分,它的成功與否對洗煤泥燃燒技術迅速順利推廣應用是一個至關重要的關鍵技術條件。
北京中礦環保科技股份有限公司為解決環保型綜合利用電廠煤泥潔凈資源化利用這一難題,專門研制開發的煤泥潔凈儲運與直接焚燒技術,把高濃度煤泥長距離,全封閉的輸送到焚燒設備中焚燒發電,是煤泥資源化利用的最佳途徑。
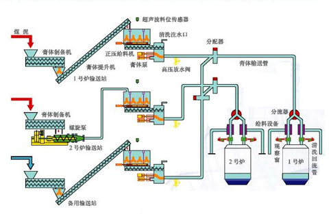
2.工藝流程
![]() |
經多年的經驗證明,煤泥可以替代中煤進行發電,而每噸煤泥和中煤的價格相差懸殊相差多的區域每噸可達數百元,我國未來每年將產生上億噸的煤泥,如果用于發電將直接降低成本數百億元。
中礦環保的煤泥處置系統,使煤泥發電得到了迅速的發展,目前近200套煤泥處置系統在全國運行,并不斷地為越來越多的用戶應用。成為煤泥發電的核心設備。